2026.04.01 (수)

  • 구름많음동두천 11.6℃
  • 맑음강릉 11.1℃
  • 흐림서울 13.9℃
  • 흐림대전 13.6℃
  • 흐림대구 11.8℃
  • 흐림울산 12.2℃
  • 흐림광주 14.0℃
  • 흐림부산 13.1℃
  • 구름많음고창 12.3℃
  • 흐림제주 14.2℃
  • 구름많음강화 11.1℃
  • 구름많음보은 11.9℃
  • 구름많음금산 12.8℃
  • 흐림강진군 14.1℃
  • 흐림경주시 11.6℃
  • 흐림거제 13.2℃
기상청 제공

사회

경기도일자리재단, 지능형 일자리 데이터 플랫폼 ‘경기도일자리상황판’ 개시

 

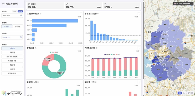
경기뉴스광장 강성규 기자 |경기도일자리재단이 1일 도내 고용과 산업, 경제 흐름을 한눈에 확인할 수 있는 온라인 통합 데이터 플랫폼 ‘경기도일자리상황판’의 정식 서비스를 시작했다.

 

경기도일자리상황판은 고용, 산업, 경제, 인구 등 다양한 데이터를 통합해 지역별 일자리와 경제 흐름 변화를 종합적으로 파악할 수 있도록 구축된 데이터 기반 정책 지원 플랫폼이다.

 

특히, ‘주요지표 모니터링’ 기능을 통해 고용 및 경제 관련 주요 지표를 한 화면에서 확인할 수 있다. 이 서비스는 통계적 측면에서 급격한 변화를 포착하기 위한 정보 제공에 목적이 있다. 시기별 변화 흐름을 쉽게 파악할 수 있어 정책 담당자가 주요 변화를 직관적으로 이해하고, 정책 수립과 대응 방향 설정에 활용할 수 있다.

 

경기도일자리상황판은 공공·민간 10개 기관과 협력해 총 306종 데이터를 확보했으며, 이를 분석·시각화해 사용자 친화적인 대시보드 형태로 제공한다.

 

주요 기능은 △고용·노동 주요 지표를 종합 제공하는 ‘대시보드’ △산업·경제 동향과 연계한 거시경제 변화를 분석하는 ‘경제 대시보드’ △GIS 기반 시각화 기술을 적용해 도내 산업단지 정보를 제공하는 ‘경기도 산업단지 현황’ △경기도 고용 현안을 심층 분석한 ‘데이터 인사이트’ 등으로 구성됐다.

 

이와 함께 AI 해석 서비스 ‘AI 데이터 서포터’도 제공한다. 핵심 지표 요약과 인사이트를 실시간으로 제공해 지능화된 분석 환경을 구현했다. 복잡한 데이터를 자동으로 요약하고 주요 변화 흐름을 안내해 정책 담당자의 데이터 분석 부담을 줄이고 의사결정의 효율성을 높인다.

 

재단은 도내 시군 및 유관기관을 대상으로 서비스 활용 안내와 찾아가는 설명회를 추진해 현장 활용도를 높일 계획이다.

 

뉴스랭킹

더보기


오피니언/피플

더보기